ClickUp Team Dashboard: Your Guide To Project Mastery

B.Designwall 79 views
ClickUp Team Dashboard: Your Guide To Project Mastery

ClickUp Team Dashboard: Your Guide to Project Mastery

Hey guys! Ever feel like you’re herding cats when it comes to managing a team and their projects? Well, you’re not alone. Juggling tasks, deadlines, and communication can be a real headache. But what if I told you there’s a secret weapon that can transform your workflow and bring order to the chaos? That secret weapon is the ClickUp Team Dashboard . In this article, we’ll dive deep into the ClickUp Team Dashboard, exploring its amazing features, and how it can help you and your team achieve project mastery. So, buckle up, because we’re about to embark on a journey to a more organized and productive work life!

What is a ClickUp Team Dashboard?

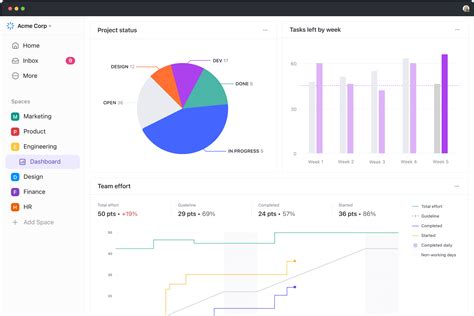
So, what exactly is a ClickUp Team Dashboard? Think of it as your central command center for all things project-related. It’s a customizable hub within the ClickUp platform designed to give you a bird’s-eye view of your team’s activities, progress, and overall performance. Unlike a static spreadsheet or a chaotic email thread, the ClickUp Team Dashboard is dynamic and interactive, updating in real-time as your team members complete tasks and update their progress. It’s like having a live, breathing organism that keeps you informed and in control.

The dashboard brings together a variety of widgets, each serving a specific purpose. These widgets can display task lists, project timelines, workload summaries, and more. You can customize the dashboard to show the information that’s most important to you and your team, allowing you to tailor it to your specific needs and project requirements. It’s all about streamlining the information flow and giving you the power to make informed decisions quickly. The platform’s flexibility allows you to visualize data in various ways, from simple lists to Kanban boards and Gantt charts. This adaptability ensures that everyone on your team can understand the project’s progress, regardless of their preferred working style. The ClickUp Team Dashboard isn’t just about viewing data; it’s about action. It allows you to drill down into the details of any task, communicate directly with team members, and make necessary adjustments to keep projects on track. This proactive approach saves time and reduces the risk of miscommunication or missed deadlines. For teams that want to improve their project management and overall productivity, this feature is very helpful to make everything easier to achieve the desired goals.

Key Features of the ClickUp Team Dashboard

Alright, let’s get into the nitty-gritty and explore some of the amazing features that make the ClickUp Team Dashboard so powerful. It’s not just a pretty interface; it’s packed with tools designed to boost your team’s productivity and keep things running smoothly. This platform understands that every team is different. This is why it provides features to customize your workflow and create the dashboard that works best for you. It’s like having a digital workspace that grows and adapts with your team.

Customizable Widgets

One of the most appealing aspects of the ClickUp Team Dashboard is its extensive library of customizable widgets. You’re not stuck with a one-size-fits-all approach. Instead, you can pick and choose the widgets that best suit your needs. Want to see a visual representation of your team’s workload? Add a workload widget. Need to track the progress of specific tasks? Implement a task list widget. You can also add widgets to display project timelines, budget summaries, and even team goals. This level of customization ensures that you have all the essential information at your fingertips, displayed in a way that makes the most sense to you. This level of customization turns the dashboard into a personalized tool that boosts productivity.

Real-Time Data and Updates

Gone are the days of outdated spreadsheets and delayed status reports. The ClickUp Team Dashboard provides real-time data and updates, so you always know what’s happening. As team members complete tasks, update statuses, and add comments, the dashboard automatically reflects those changes. This ensures that everyone is on the same page and that you have an accurate picture of the project’s progress. No more guessing games or chasing down information. It’s all right there, in front of you, up-to-the-minute. This real-time visibility is vital for spotting potential roadblocks early and making quick adjustments to keep projects on schedule and within budget. This ensures that the team can respond quickly to challenges and stay aligned on priorities.

Task Management and Collaboration

Beyond simple data display, the ClickUp Team Dashboard offers a range of task management and collaboration features. You can create, assign, and manage tasks directly from the dashboard. Team members can also communicate with each other through comments, file sharing, and in-app notifications. This integration of task management and collaboration tools streamlines the workflow and reduces the need for constant switching between different applications. This centralization not only saves time but also reduces the risk of information silos and miscommunication. It helps keep the project moving forward smoothly, and everyone is working together efficiently.

Reporting and Analytics

Want to know how your team is performing? The ClickUp Team Dashboard offers robust reporting and analytics features. You can generate reports on task completion rates, project timelines, and team performance metrics. This data provides valuable insights into your team’s strengths and weaknesses, allowing you to identify areas for improvement. You can also use this data to make data-driven decisions about resource allocation, project planning, and overall team strategy. This powerful reporting capability helps to boost productivity, and allows you to optimize your workflow for maximum efficiency.

How to Use the ClickUp Team Dashboard Effectively

Now that we’ve covered the key features, let’s talk about how to actually use the ClickUp Team Dashboard to its full potential. Just having the tool isn’t enough; you need to know how to use it effectively to get the most out of it. The main key to successfully using the dashboard is to customize it to meet your specific team’s needs. This means choosing the right widgets, arranging them in a logical order, and making sure the data displayed is relevant and actionable. You have to learn how to tailor your dashboard to your work style. There is not a one-size-fits-all solution, but the goal is the same: to create a centralized hub that boosts productivity and simplifies the project management process.

Define Your Goals and Objectives

Before you start building your dashboard, take some time to define your goals and objectives. What do you want to achieve with the dashboard? What key performance indicators (KPIs) are most important to you? Knowing your goals will help you choose the right widgets and track the metrics that matter most. Make sure you know what aspects of your projects or team performance you want to monitor and improve. Set realistic expectations for the dashboard’s impact on your workflow. This will help you measure success and continuously improve the dashboard over time. This step will enable the team to focus its efforts and customize the ClickUp dashboard effectively to meet its specific goals.

Choose and Customize Your Widgets

Once you know your goals, it’s time to choose the widgets that will help you achieve them. ClickUp offers a wide variety of widgets, so take some time to explore your options. Experiment with different widgets to see which ones best meet your needs. Customize each widget to display the information you need in the most useful format. This might include sorting tasks by priority, filtering data by team member, or displaying project timelines in a Gantt chart. Regularly review and update your widgets to make sure they are still relevant and meeting your needs. Make adjustments as needed to keep your dashboard as optimized as possible. This process allows your team to always have the most helpful information.

Train Your Team

The ClickUp Team Dashboard is a powerful tool, but it’s only effective if your team knows how to use it. Provide training and guidance to your team members on how to navigate the dashboard, update tasks, and communicate with each other. Encourage them to explore the features and customize their own views. Create a set of best practices and guidelines for using the dashboard, such as how to assign tasks, update statuses, and add comments. This will help ensure that everyone is using the dashboard consistently and effectively. Provide ongoing support and feedback to help your team members get the most out of the dashboard. This consistent help allows the team to be more productive and the dashboard is used properly.

Regularly Review and Optimize

The ClickUp Team Dashboard is not a set-it-and-forget-it tool. Regularly review your dashboard to make sure it’s still meeting your needs. Are the widgets still relevant? Are the KPIs still accurate? Make adjustments to your dashboard as needed to keep it optimized and effective. Gather feedback from your team and use it to improve the dashboard over time. Continuously refine your dashboard to meet the evolving needs of your team and projects. This process allows you to keep the dashboard working at its best and to enhance productivity. The most effective dashboards are dynamic, adapting to the team’s changing needs and workflow.

Tips and Tricks for Maximizing Your ClickUp Team Dashboard

Ready to take your ClickUp Team Dashboard to the next level? Here are a few extra tips and tricks to help you get the most out of it. We’ll be focusing on making your dashboard as user-friendly and efficient as possible. By implementing these strategies, you can really supercharge your team’s performance and make project management a breeze. This platform is not only user-friendly but also offers a high level of customization. Learning these simple steps will help make it easier for your team to use and manage the dashboard.

Color-Code Your Tasks and Projects

Visual organization is a great tool when using this dashboard. Color-coding your tasks and projects can make it easier to quickly identify priorities, deadlines, and different project phases. Use a consistent color scheme throughout your dashboard to maintain visual clarity. For example, you could use red for urgent tasks, yellow for upcoming deadlines, and green for completed tasks. This easy visual distinction helps to highlight key information and improves the overall usability of the dashboard. Using these colors makes it easier to scan and comprehend the status of tasks at a glance.

Use Filters and Sorting Options

Take advantage of ClickUp’s powerful filtering and sorting options to customize the way your tasks and projects are displayed. Filter tasks by due date, assignee, status, or any other relevant criteria. Sort tasks by priority, name, or any other custom field. This helps you to focus on the information that’s most important to you and your team. These features can help you quickly find the tasks that need your immediate attention, keeping you organized and making it easy to prioritize your time and effort.

Integrate with Other Tools

To maximize the effectiveness of your ClickUp Team Dashboard, consider integrating it with other tools you use. ClickUp offers integrations with a wide range of popular apps, such as Slack, Google Calendar, and Dropbox. These integrations can streamline your workflow and reduce the need for constant switching between different applications. For example, you can receive Slack notifications when a task is assigned to you or sync your ClickUp tasks with your Google Calendar. Utilizing these tools allows your team to consolidate tasks and make everything easier to achieve the desired goals.

Leverage Automations

ClickUp offers a robust automation system that can save you time and effort. Automate repetitive tasks, such as assigning tasks, updating statuses, and sending notifications. This allows you to focus on more strategic work and reduces the risk of human error. Automation can also improve the efficiency of your workflow and ensure that tasks are completed consistently. Experiment with the different automation options available to find the best solutions for your team. This capability reduces manual tasks, freeing up your team to focus on the most important aspects of their projects.

Conclusion: Mastering Project Management with ClickUp

Alright, folks, we’ve covered a lot of ground today! From the fundamentals of what a ClickUp Team Dashboard is, to its key features, and even some pro tips on how to use it effectively. By now, you should have a solid understanding of how this powerful tool can revolutionize your project management. By taking advantage of the features and following the tips outlined in this article, you can transform your workflow and achieve a new level of productivity. It allows for effective team coordination and successful project delivery.

The ClickUp Team Dashboard is more than just a project management tool; it’s a game-changer. It empowers teams to work more efficiently, collaborate more effectively, and achieve their goals. So, why wait? Start exploring the ClickUp Team Dashboard today and see how it can transform your team’s performance! Get ready to say goodbye to project chaos and hello to project mastery. Go on, and start turning your project management dreams into a reality, and watch your team’s success soar! It is a really great tool, and it is here to stay. Embrace it!